← Zurück zu Projekten

IT-Asset Management Dashboard

IHK-Abschlussprojekt zum Kaufmann für IT-System-Management

📅 2025
🏢 Nordic Campus Bremen
💻 React + Vite
⏱️ Projektdauer: 6 Wochen

Projektübersicht

Im Rahmen meiner Ausbildung zum Kaufmann für IT-System-Management entwickelte ich ein Informationsmanagementsystem (Dashboard) für einen kleinen Handwerksbetrieb aus der Sanitärbranche. Das System sollte die IT-Infrastruktur inklusive Telefonanlage, Verträge und deren Bedingungen übersichtlich darstellen.

960% ROI im ersten Jahr
1.060€ Jährliche Einsparung
< 1 Monat Amortisationszeit
4.8/5 Nutzwert-Score

Ausgangssituation & Herausforderung

Die Ist-Analyse ergab mehrere kritische Defizite in der Verwaltung der IT-Ressourcen:

  • Investitionsentscheidungen wurden nach persönlicher Einschätzung statt fundierter Auswertungen getroffen
  • Daten zu Lizenzen, Verträgen und IT-Infrastruktur waren nur mit erheblichem Aufwand zugänglich
  • Keine klaren Strukturen für administrative Bürotätigkeiten
  • Fehlende Controlling-Struktur führte zu unzureichender Überwachung der IT-Ressourcen
  • Bereits identifiziertes Einsparpotenzial von mindestens 1.060€ pro Jahr durch redundante Lizenzen

Projektziel

Entwicklung eines benutzerfreundlichen Dashboards, das Mitarbeitenden einfach und übersichtlich Auskunft über die IT-Infrastruktur gibt und langfristigen Mehrwert schafft, um redundante Beschaffungen oder Inkompatibilitäten zu vermeiden.

Anforderungsermittlung

Durch strukturierte Feedbackgespräche mit Geschäftsführung, Handwerksmeister und Buchhaltung wurden folgende Kernforderungen identifiziert:

Hauptanforderungen

  • Benutzerfreundlichkeit: Maximal 1-2 Klicks bis zur gewünschten Information
  • Intuitive Bedienung: Sofort verständlich ohne umfangreiche Schulungen
  • Wirtschaftliche Optimierung: Klare Übersicht über IT-Kosten und Verträge
  • Modularer Aufbau: Erweiterbar ohne kompletten Systemwechsel
  • Minimaler Administrationsaufwand: Weitgehend automatisiert
  • Transparenz: Zentrale Anlaufstelle für alle IT-bezogenen Informationen

Make-or-Buy Analyse

Eine umfassende Wirtschaftlichkeitsanalyse verglich verschiedene Lösungsansätze. Folgende Alternativen wurden detailliert evaluiert:

Evaluierte Lösungen

GLPI ITSM-NG Snipe-IT Grafana LibreNMS React Eigenentwicklung

Entscheidungskriterien

Kriterium Gewichtung Begründung
Benutzerfreundlichkeit 40% Akzeptanz durch Handwerker, kaum Zeit für komplexe Systeme
Erweiterbarkeit 25% Zukünftige Anpassungen ohne komplette Neuentwicklung
Return on Investment 20% Wirtschaftliche Aspekte, aber nicht zu Lasten der UX
Wartbarkeit 10% Von jedem IT-Mitarbeiter mit Handbuch anpassbar
Funktionsumfang 5% Fokussiertes System bevorzugt

Entscheidung: Eigenentwicklung mit React

Nach detaillierter Analyse fiel die Entscheidung auf eine maßgeschneiderte Eigenentwicklung mit React und Vite. Die Hauptgründe:

  • Überlegene Benutzerfreundlichkeit: Exakt auf die Anforderungen der Handwerker zugeschnitten
  • Wirtschaftlich optimal: ROI von 960% bereits im ersten Jahr
  • Niedriges Risikoprofil: Gesamtrisiko 1,4 vs. 3,0 bei GLPI
  • Höchster Nutzwert: 4,8 im Vergleich zu 2,8 bei der besten Alternativlösung
  • Keine Over-Engineering-Gefahr: Genau die benötigten Funktionen, keine unnötige Komplexität

Technische Umsetzung

Technologie-Stack

React Vite Proxmox VE Open Source

Die Wahl fiel auf Vite als React-Framework, da es leichtgewichtig ist und keine Full-Stack-Lösung benötigt wurde. Die Implementierung erfolgte auf der vorhandenen Proxmox-Virtualisierungsumgebung.

Projektphasen

Phase 1: Ist-Analyse und Anforderungsermittlung

Analyse der Ablagesysteme, Feedbackgespräche, Identifikation der KPIs

Phase 2: Konzeptentwicklung und Softwareauswahl

Recherche, Kriterienkatalog, Make-or-Buy-Analyse, Wirtschaftlichkeitsbetrachtung

Phase 3: Beschaffung und Implementierung

Software-Installation, Datenstruktur, Leistungsindex-Implementierung

Phase 4: Test und Optimierung

Datenvalidierung, Leistungsindex-Kalibrierung, Benutzerfreundlichkeitstests

Phase 5: Schulung und Übergabe

Schulungskonzept, Einweisung, Übergabeprotokoll, Dokumentation

Hauptfunktionen

📊

Dashboard-Übersicht

Leistungsindizes und wichtigste KPIs auf einen Blick

📋

Lizenzmanagement

Vollständige Übersicht aller Software-Lizenzen

📞

VoIP-Integration

Verwaltung der Telefonanlage und Verträge

Leistungsindex

Messbare Effizienz der IT-Infrastruktur

🔔

Vertragswarnung

Hinweise auf auslaufende Lizenzen und Verträge

🔧

Modularer Aufbau

Einfache Erweiterung für zukünftige Anforderungen

Projektergebnis

Das entwickelte Dashboard erfüllt alle gesetzten Anforderungen und bietet dem Handwerksbetrieb einen nachhaltigen Mehrwert:

Messbare Erfolge

  • Wirtschaftlich: Jährliche Einsparung von mindestens 1.060€ durch Vermeidung redundanter Lizenzen
  • Effizienz: Reduzierung des Verwaltungsaufwands von 4h auf 2h pro Jahr
  • Transparenz: Vollständiger Überblick über IT-Assets mit maximal 2 Klicks
  • Akzeptanz: Hohe Nutzerzufriedenheit durch intuitive Bedienung
  • Zukunftssicher: Modularer Aufbau ermöglicht einfache Erweiterungen

Sensitivitätsanalyse

Selbst bei pessimistischen Annahmen (-30% Einsparung) bleibt der ROI bei hervorragenden 642%:

Szenario Einsparung ROI Make ROI Buy
Pessimistisch (-30%) 742€ 642% 147%
Basis 1.060€ 960% 253%
Optimistisch (+30%) 1.378€ 1.278% 359%

Dashboard-Ansichten

Beispielhafte Darstellung des implementierten Informationsmanagementsystems:

Leistungsindex Dashboard

Leistungsindex-Übersicht

Zentrale Kennzahlen und KPIs zur schnellen Bewertung der IT-Effizienz

Lizenzmanagement

Lizenzmanagement

Übersichtliche Darstellung aller Software-Lizenzen mit Laufzeiten und Kosten

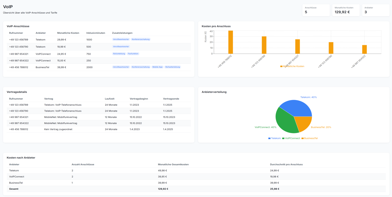
VoIP Integration

VoIP-Integration

Verwaltung der Telefonanlage und zugehöriger Verträge im Dashboard

Erkenntnisse & Learnings

Das Projekt verdeutlichte mehrere wichtige Aspekte des IT-System-Managements:

  • User-Centricity: Benutzerfreundlichkeit ist oft wichtiger als Funktionsumfang
  • Make-or-Buy: Standardlösungen sind nicht immer die beste Wahl - manchmal lohnt sich maßgeschneiderte Entwicklung
  • Wirtschaftlichkeit: Systematische Analyse führt zu messbaren Einsparungen
  • Stakeholder-Management: Frühzeitige Einbindung aller Beteiligten sichert Projekterfolg
  • Dokumentation: Umfassende Dokumentation erleichtert spätere Wartung und Erweiterung